ClearSense 能源分析平台

让能耗可见,让节能可证。

ClearSense 是 NAYOTA 的多能流能效分析与节能策略平台。 它以电、水、气、冷、热五大能源为核心, 贯通采集、分析、诊断、优化的全链路能管体系, 让建筑从“能耗黑箱”走向“能效透明”。

Measure. Understand. Improve.

让每一度电、每一滴水都被看见、被优化。

ClearSense能源分析平台界面展示,显示多能流监测仪表盘

多能流能源监测与分析中心

实时掌握建筑能源流动,智能分析优化节能策略

核心能力

三个维度,构建全生命周期能管闭环。

1

多能流监测

实时监测电、水、气、冷、热等能源要素,支持多层级分项计量与数据汇聚。

5大能源类型全覆盖
秒级数据采集与传输
多层级计量体系
2

能效分析

基于分项能耗、空间能耗、设备能耗进行多维对比分析,识别异常能耗与低效设备。

多维度能效对比分析
智能异常识别
能耗趋势预测
3

节能策略执行

与 FreeFlow、Insight AI 联动,自动生成节能策略并动态调整运行逻辑。

自动化策略执行
AI自适应学习优化
节能效果量化评估
形成完整能源管理闭环,持续优化能源效率
核心模块一

多能流监测

五种能源,一张图看清全局。

ClearSense 建立统一的“能源数字底座”, 将建筑的各类能源要素(电、水、气、冷、热)统一采集与映射。

电力系统

分回路计量、设备级能耗统计、峰谷电价分析。

水资源系统

用水分项监测、漏损报警、水泵运行优化。

热力与冷源系统

冷热量计量、机组效率评估、冷热不平衡诊断。

燃气系统

压力、流量、泄漏检测与运行经济性评估。

可再生能源接入

光伏发电量、储能出力与并网状态监测。

结果

建筑的能源流动被结构化呈现, 真正实现从"看不见"到"一眼明白"。

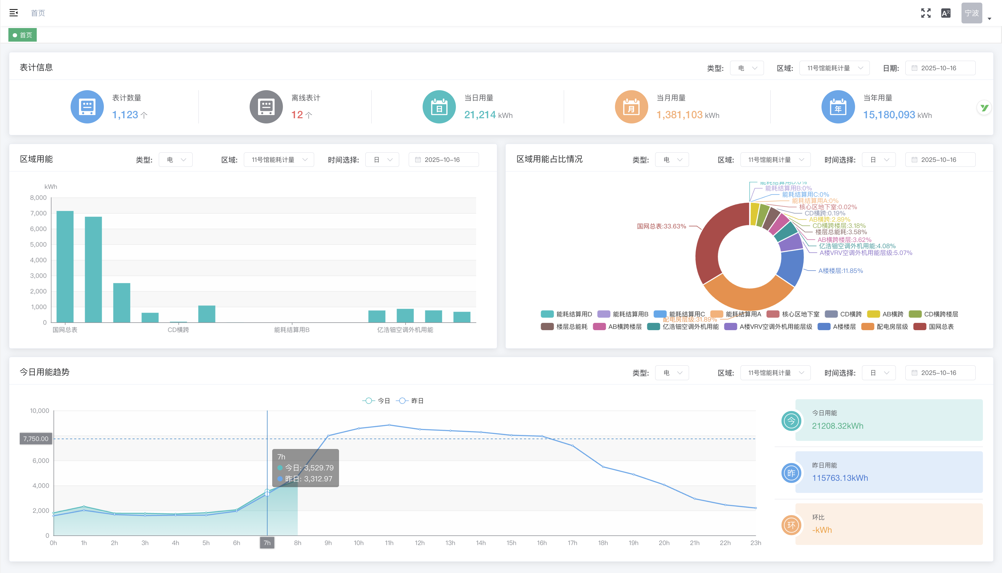
多能流监测仪表盘,展示电、水、气、冷、热五种能源的实时数据

多能流监测中心

统一平台实时监控各类能源流动,异常情况即时预警

核心模块二

能效分析

从数据到洞察,找到每一分浪费。

ClearSense 的 AI 能效分析引擎, 通过历史对比、模型预测与空间叠加, 让每个区域、每台设备的能耗特征可量化、可诊断、可优化。

功能模块

分项能耗分析

对照照明、空调、电梯、插座、动力系统能耗占比。

空间能效对比

楼栋、楼层、房间多维度能效分析。

设备能效评估

基于设备运行曲线,自动计算 COP、能效比与健康评分。

异常识别

自动识别异常能耗曲线与偏离基线的行为模式。

趋势预测

预测未来 7 天或 30 天能耗趋势,辅助预算与调度决策。

价值结果

15%–25%
平均节能率
20%+
能源使用效率提升
80%
能耗异常发现时间缩短
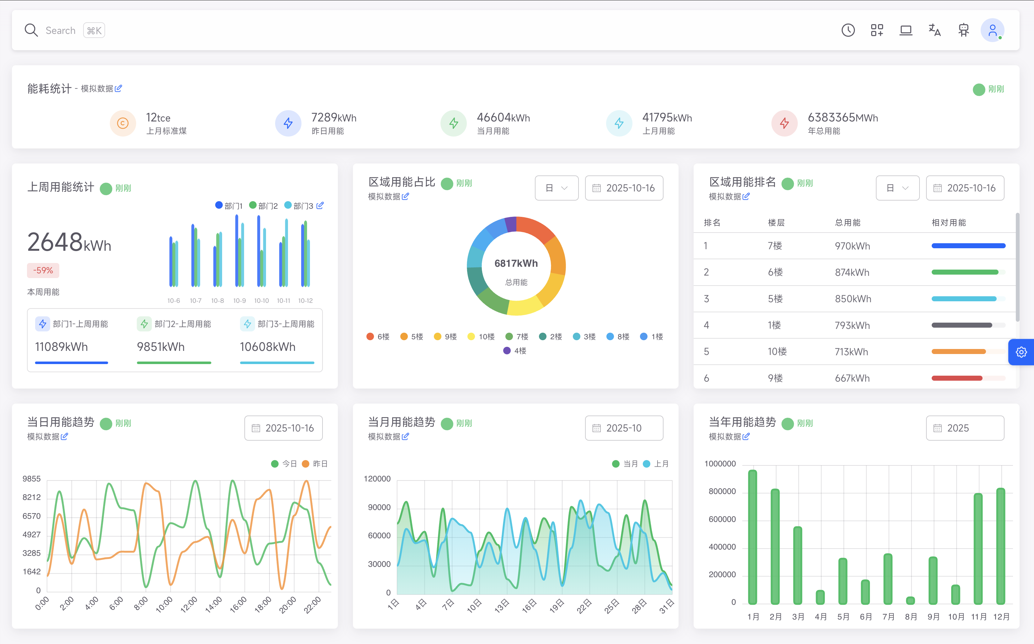
能效分析界面,展示各类能源消耗的详细分析图表和异常检测结果

智能能效分析中心

多维度分析能源消耗模式,自动识别节能潜力与异常情况

核心模块三

节能策略执行

从分析到行动,节能成为自动化逻辑。

ClearSense 与 FreeFlow 自动化引擎及 Insight AI 深度协作, 将能耗分析结果转化为可执行策略,实现"分析—优化—验证"的自动闭环。

运行优化策略

根据负荷预测自动调整主机启停逻辑与温控阈值。

例:夏季高峰提前错峰启动冷机,节约电费 10% 以上。

舒适度平衡策略

在保证舒适性的前提下降低能耗,动态调整照明、温湿度与新风。

例:会议室空置自动进入"待机模式"。

AI 自适应学习策略

系统根据历史策略效果自动微调参数,持续提升能效。

节能策略执行界面,展示自动生成的节能策略和执行效果分析

智能节能策略中心

自动生成并执行节能策略,持续优化建筑能源效率

场景应用

ClearSense 能源分析平台适用于多种建筑类型,提供定制化能源管理方案

政府与公建类建筑

多能流分项计量与节能考核体系,满足能评与双碳管理要求

节能率 20%,碳减排可量化

教育与医院场景

实时监测空调、照明与实验设备能耗,保障舒适同时节能

节约运行费用 15%

商业与写字楼

与租户分摊体系结合,实现公平计费与能效透明

运维投诉减少 80%

工业园区与厂区

统一能源平台,支持光伏储能接入与能效评估

综合能效提升 25%

价值

ClearSense 为建筑能源管理带来全方位价值提升

透明度

解决的问题

能源使用不清晰,难以分项管理

带来的收益

建筑能耗数据一目了然

效率

解决的问题

运维依赖人工判断

带来的收益

异常自动识别与预测

节能

解决的问题

缺乏持续优化机制

带来的收益

节能率 15%–30% 持续保持

投资回报

解决的问题

节能项目难以量化 ROI

带来的收益

节能成效数据化、可追溯

合规性

解决的问题

不符合能评/碳核查标准

带来的收益

满足政府与双碳监管要求

数据驱动的能源管理闭环:透明度 → 效率 → 节能 → 投资回报 → 合规性

节能,不止是指标,而是智能的结果。

ClearSense,让建筑从"能耗管理"迈向"能效增长"。